
오오? 관리자 화면 커스터마이징을 전문으로..?
(사실 이 정도는 아니고 과찬이십니다만)
Why Not?!

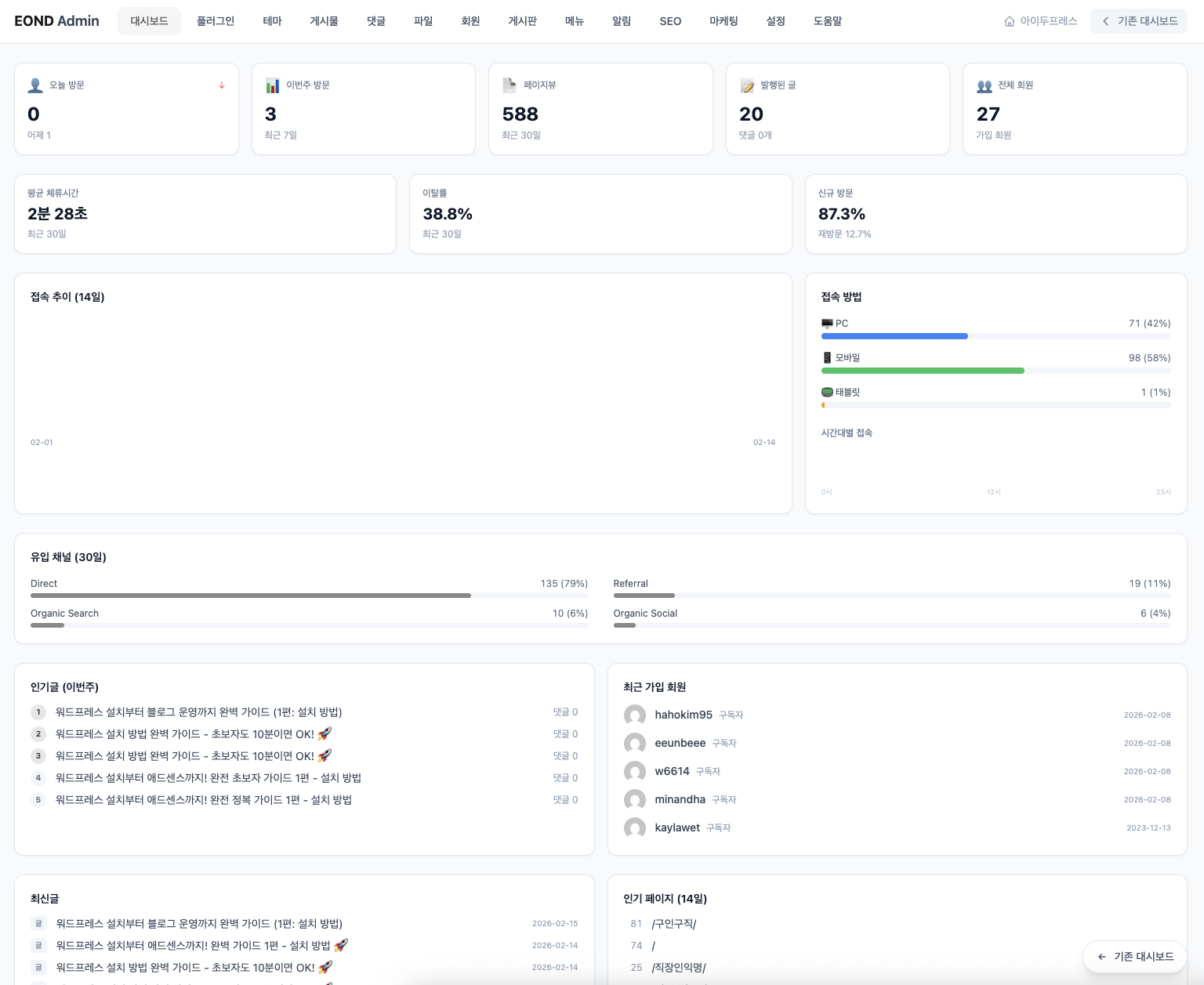
이 스샷은 요즘 만들고 있는 워드프레스 관리자 플러그인 화면입니다.
구글 서치 콘솔, 구글 애널리틱스를 연동해서 대시보드에 표시하고, seo, 마케팅, 알림, 소셜로그인을 굳이 여러개의 플러그인을 복잡하게 설치하지 않아도, CMS의 장점인 만들어진 하나의 시스템 안에서
워드프레스코어 + 관리자플러그인만 설치하면 일반 커뮤니티 사이트 만들기 가능한 시스템으로 목표로 만들고 있습니다.
그렇듯이 라이믹스에서도 언젠가 기회가 된다면 새로운 관리자 화면을 만들어보고 싶습니다.
react,vite,tailwind로 만들어봤습니다. XE 시장이 워낙 미미해서 워드프레스로도 기존 만든 시스템들을 하나씩 옮겨보고 있고,
XE 외주도 하지만 아예 자체 서비스를 기획해서 해보려고 여러가지 시도 중입니다.
이번에 예비창업패키지도 새롭게 준비하려고 하는데 2026년 다들 새해 복 많이 받으시고, 하시는 사업 다들 번창하시길 바라겠습니다.
이온디
Lv. 13
# 라이믹스 스킨 제작은 어디? >>>> XE 레이아웃, 라이믹스 스킨제작은 이온디에서 커스터마이징해드립니다.
# 빠른 라이믹스 커뮤니티용 호스팅을 찾고 계신가요? >>>> 이온디호스팅 서비스는 PHP8 & Redis 서버 캐시를 활용하여 라이믹스에 최적화된 호스팅 서비스를 제공해드립니다. (서버세팅시 웹패널, 내도메인메일서비스도 함께 구축해드립니다.)
https://eond.com
# 빠른 라이믹스 커뮤니티용 호스팅을 찾고 계신가요? >>>> 이온디호스팅 서비스는 PHP8 & Redis 서버 캐시를 활용하여 라이믹스에 최적화된 호스팅 서비스를 제공해드립니다. (서버세팅시 웹패널, 내도메인메일서비스도 함께 구축해드립니다.)
https://eond.com
댓글 1
햐.... 이온디님을 보면.. 진짜 열심이 하시는....
저는 프로그램만 보면 +_+ 머리가 아퍼서... 눈팅하고.. 남들이 만든거 가져와서 사용하는 수준인데...
아무튼.. 대단 하십니다. 하루 이틀 하신게 아닌게.... 나오는 군요...
저도.. 전기일만... 하지만.....